AI Systems Engineering
LLMOps - Deployment and Monitoring of LLMs
Learn to deploy a scalable and fully monitored LLM inference service using a production-grade stack: vLLM, Docker, Nginx, Prometheus, Grafana and MLFlow

Running an LLM with a simple script is one thing, deploying it as a reliable and observable production service is another. As soon as you need to handle multiple users, track performance, and guarantee uptime, the complexity skyrockets. How do you protect your model from unauthorized access? How do you know if your service is slow or about to crash? How do you measure token usage and costs?
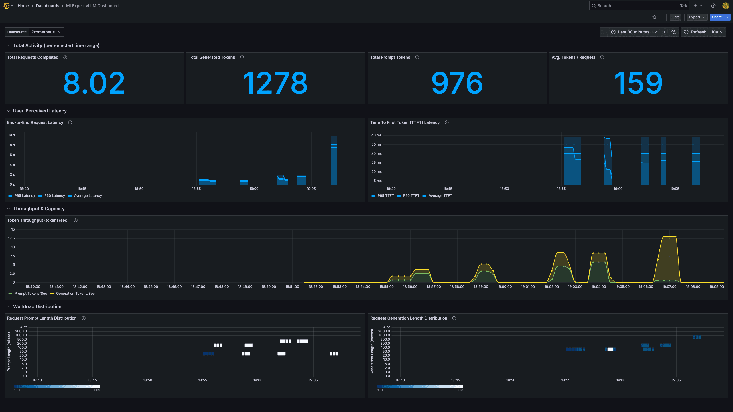
We will build a complete, multi-container LLM serving stack using industry-standard tools. You will learn to containerize a high-throughput vLLM server, secure its endpoint with an Nginx reverse proxy, scrape real-time performance metrics with Prometheus, and visualize everything in a custom Grafana dashboard.
By the end, you will have a practical understanding of the LLMOps lifecycle and a reusable blueprint for deploying any LLM into a production environment.
Tutorial Goals
- Understand the architecture of a production-grade LLM serving stack
- Deploy an LLM using vLLM and Docker for high-throughput inference
- Secure your LLM API endpoint with an Nginx reverse proxy
- Store real-time metrics from vLLM using Prometheus
- Build a Grafana dashboard to visualize key performance indicators (KPIs)
- Learn to test and interact with the service using a Python client
What is vLLM?
- 01All 6 modules · 40+ tutorials · source code
- 02Verifiable certificate with public URL
- 03LinkedIn-ready completion credential
- 04Live sessions + every recording
- 05Discord community